O BI de Abastecimento permite controlar o consumo de combustível e custos associados, auxiliando na identificação de desvios e oportunidades de economia. Também ajuda a avaliar o desempenho de motoristas e veículos em relação à eficiência de consumo.

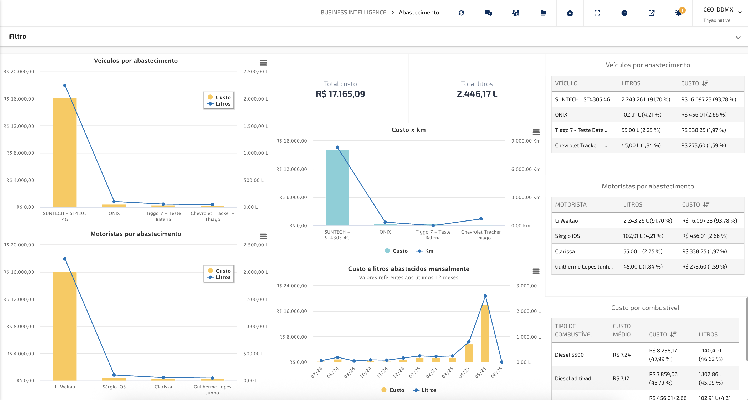
- Veículos por Abastecimento (Litros e Custo):
Exibe o custo total de abastecimento e o volume (litros) por veículo, ordenados do maior para o menor custo.
Como interpretar: Os veículos com maior impacto nos custos aparecem à esquerda. Isso ajuda a identificar quais veículos consomem mais recursos e merecem atenção na gestão.
- Motoristas por Abastecimento (Litros e Custo):
Mostra o custo de abastecimento vinculado a cada motorista, além da quantidade de litros abastecidos.
Como interpretar: Ideal para identificar motoristas com maiores gastos em abastecimento, possibilitando ações de monitoramento ou treinamento, bem como motoristas com maior carga horária ou quilometragem no período analisado.
- Custo total e Litros total do período:
Apresenta o valor total gasto e o volume total abastecido no período filtrado.
Como interpretar: Oferece uma visão geral rápida do montante financeiro e de combustível movimentado, servindo como base para comparações mensais ou por grupos.
- Custo por KM:
Compara o custo de abastecimento com a quilometragem percorrida pelos veículos.
Importante: Não representa o consumo médio. O gráfico mostra a relação entre o quanto foi abastecido e o quanto foi utilizado no período, independentemente da ordem dos eventos.
- Gráfico Mensal de Custos e Litros:
Mostra a evolução mensal dos custos e volumes abastecidos nos últimos 12 meses.
Como interpretar: Ajuda a entender tendências, sazonalidades e comportamentos de consumo da frota ao longo do tempo.
- Tabelas:
- Veículos por Abastecimento:
Tabela com os veículos ordenados do maior para o menor custo de abastecimento, com respectivas quantidades abastecidas.
Como interpretar: Permite uma análise detalhada e direta dos principais veículos responsáveis pelos custos.
- Motoristas por Abastecimento:
Tabela com os motoristas organizados do maior para o menor custo de abastecimento.
Como interpretar: Facilita a visualização dos motoristas que mais abasteceram e o volume correspondente em custo e em litros abastecidos no período analisado.
- Tabela de Custo por combustível:
Apresenta o custo médio por litro, o total gasto e o total de litros consumidos por tipo de combustível, incluindo as porcentagens relativas.
Como interpretar: Ideal para comparar a utilização entre combustíveis utilizados na frota e auxiliar na definição de estratégias de compra e uso.
IMPORTANTE:
Os veículos referentes a análise dos BIs são sempre todos os veículos vinculados ao cliente, mas excluídos os veículos que se encontram em pastas com o nome de "MÓDULOS COM CLIENTE", "MODULOS COM CLIENTE", "MÓDULOS COM TÉCNICOS", "MODULOS COM TÉCNICOS", "TESTE", "TÉCNICOS DDMX", "DESMOBILIZADO", "ESTOQUE", "ESTOQUE DDMX", "DESMOBILIZADOS" e "DDMX".
Este artigo foi útil?
Que bom!
Obrigado pelo seu feedback
Desculpe! Não conseguimos ajudar você
Obrigado pelo seu feedback
Feedback enviado
Agradecemos seu esforço e tentaremos corrigir o artigo