O serviço de BI TRIYAX usa como referência os veículos que estão dentro da conta do cliente, mas elimina os equipamentos que se encontram em pastas com nome de "Desmobilizado", "Desmobilizados", "Teste" e "Estoque".
Para acessar, basta clicar no serviço e verificar as informações demonstradas nas análises.
É possível também utilizar "Filtros" para essas análises, tomando como referencia um período, grupo, modelo ou veículos selecionados da lista.
Os BI TRIYAX, são:
- Tela de Resumo

- Segurança

- Status de funcionamento

- Comportamento de uso

- Manutenção Preventiva

- Manutenção Corretiva

- Ranking de Motorista

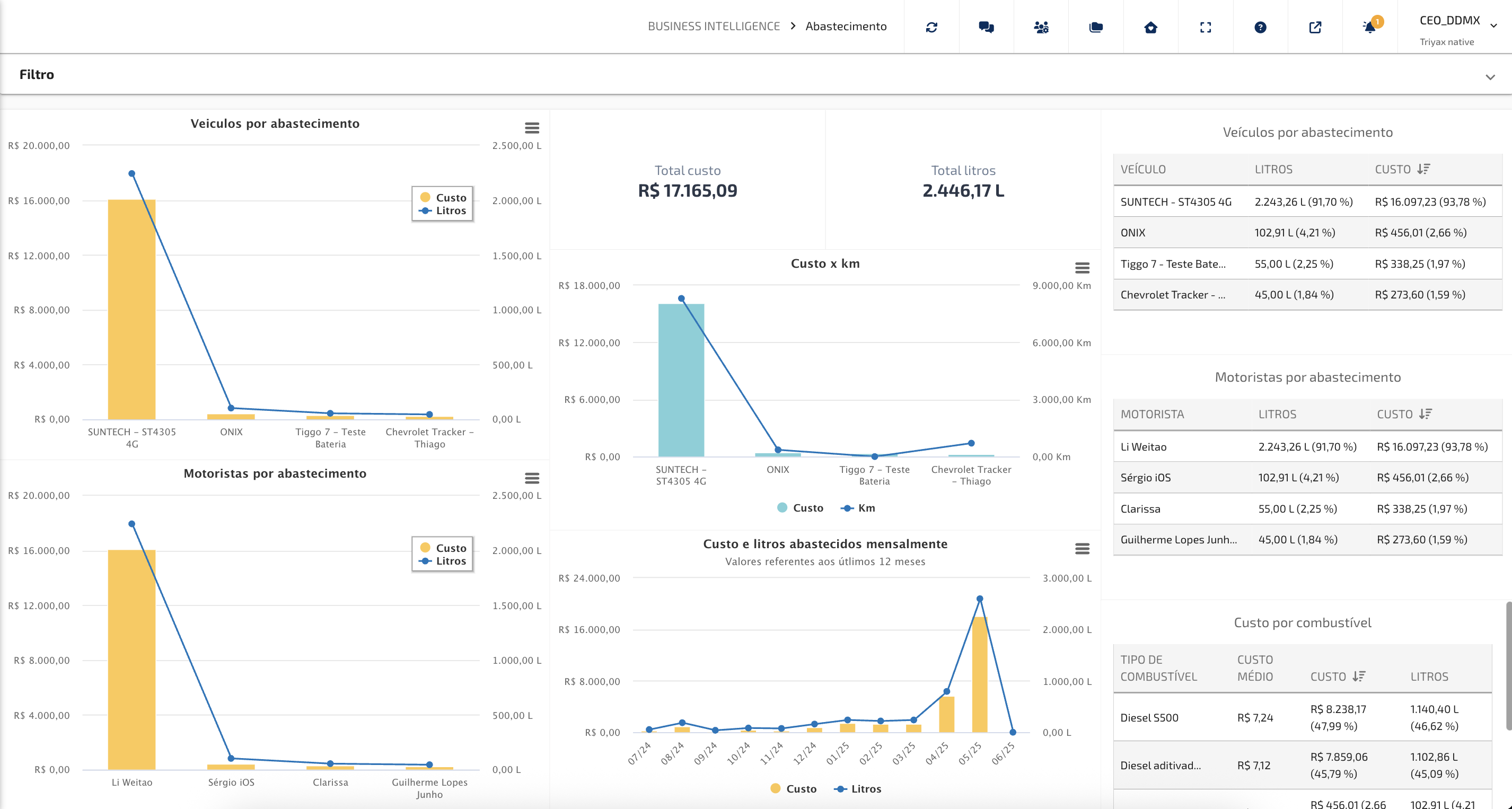
- Abastecimento

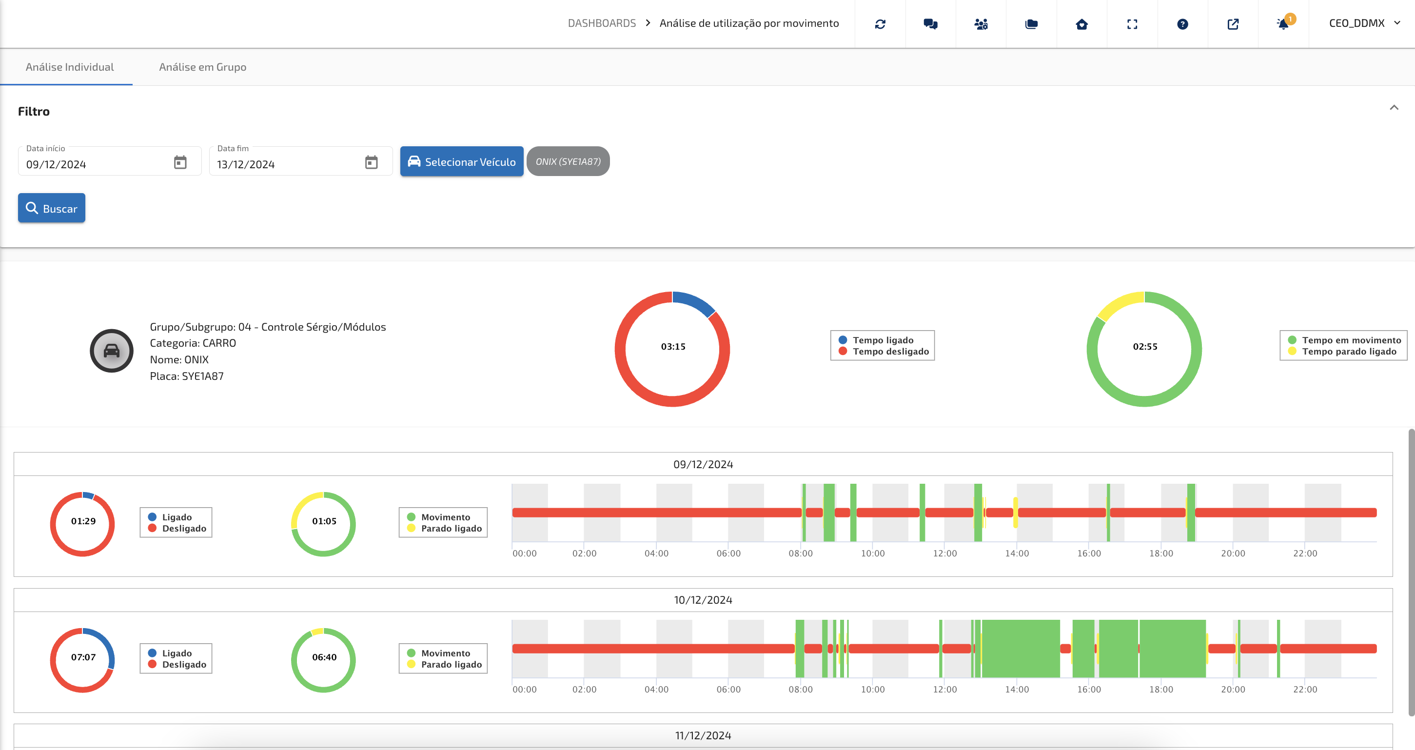
- Análise de Utilização por Movimento.
- Disponibilidade de Frota

IMPORTANTE: TODOS os BIs são sempre referentes ao período selecionado mas como base de fechamento os últimos dados consolidados (data - 1 da data final da verificação, quando se seleciona a data atual).
Este artigo foi útil?
Que bom!
Obrigado pelo seu feedback
Desculpe! Não conseguimos ajudar você
Obrigado pelo seu feedback
Feedback enviado
Agradecemos seu esforço e tentaremos corrigir o artigo