O BI TRIYAX (Business Intelligence Triyax DDMX) é um serviço que reúne as informações da frota em formato de painéis ilustrativos com o intuito de prover ao cliente comparações classificatórias e temporais para o auxílio na tomada de decisão.
- BI de abertura ao usuário
- Segurança
- Status de funcionamento
- Comportamento de uso
- Manutenção
- Ranking de Motorista
- Abastecimento
- Análise de utilização por movimento
- Disponibilidade de Frota
BI de Abertura TRIYAX (resumo geral)

- Quadro de total de equipamentos da frota (número):
Quantidade de veículos cadastrados na conta e % referenciada ao dia anterior.
- Total de equipamentos da frota Não Conforme (número):
Quantidade de veículos cadastrados na conta que estão sem comunicar com o sistema e % referenciada ao dia anterior.
- Tempo Médio Diário em Movimento (horas):
Tempo Médio, em horas, em que os veículos da conta se movimentam diariamente.
- Tempo Médio Diário Parado Ligado (horas):
Tempo Médio, em horas, em que os veículos da conta permanecem na situação de parado e ligado diariamente.
- Tempo Médio Diário Desligado (horas):
Tempo Médio, em horas, em que os veículos da conta permanecem desligados diariamente.
- Quadro de ultimo acesso do usuário:
Informação do Nome do Usuário logado juntamente com a data/hora do seu último acesso ao Triyax.
- Uso Diário (gráfico)
Gráfico no tempo que apresenta ao usuário o tempo e quilometragem médio de utilização da sua frota cadastrada na conta Triyax. Esse gráfico possui um período mensal de informações.
- Disponibilidade - Área de Manutenção
Gráfico que apresenta ao usuário as informações, em porcentagem relativa a frota, dos seus veículos que estão em status de manutenção ou dentro de áreas cadastradas como áreas de oficina.
Diferenciam entre ativos em operação ou manutenção.
- Situação das Manutenções Preventivas
Gráfico de pizza que apresenta ao usuário as informações, em porcentagem relativa as manutenções preventivas, das manutenções registradas para serem realizadas na frota. Essas manutenções são divididas em atrasadas, á realizar e realizadas.
- Equipamentos Não Conforme
Gráfico no tempo que apresenta ao usuário as informações, em quantidades, de ativos que estão com os status no sistema de:
Bateria desconectada
Em manutenção
Sem comunicação
- Manutenção corretivas por categoria
Gráfico em coluna que apresenta a quantidade de manutenções corretivas realizadas na frota cadastrada no intervalo dos últimos 30 dias.
Segurança

- Número de veículos que excederam a velocidade:
Quantidade de veículos que ultrapassaram o limite de velocidade no período e a porcentagem referente ao período anterior (aumentou ou diminuiu).
- Tempo acoima da velocidade (min):
Tempo, em minutos, que os veículos que ultrapassaram o limite de velocidade configurado permaneceram acima da velocidade limite e a porcentagem referente ao período anterior (aumentou ou diminuiu).
- Análise por grupo:
Gráfico de quadrantes que posiciona o veículo(s) dentro do quadrante de risco referente as suas infrações no período analisado.
- Excessos por faixas acima:
Gráfico que informa ao usuário a porcentagem (%) que o veículo(s) ultrapassou a velocidade estipulada como limite.
- Infrações por grupo:
Quantidade de infrações referenciadas pelo “grupo” que o veículo esta cadastrado.
- Risco:
Quantidade de veículos com excesso de velocidade, tempo acima da velocidade (min) e Minutos/veículo referenciada a períodos de “meses” dentro do período analisado. Essa análise é utilizada quando se quer referenciar diferença entre meses.
- Número de Infrações por MOTORISTA:
Ranking dos motoristas que tiveram o maior número de infrações registradas no período analisado.
- Número de Infrações por VEÍCULO:
Ranking dos veículos que tiveram o maior número de infrações registradas no período analisado.
Status de Funcionamento

- Total de Veículos da Frota:
Quantidade de veículos cadastrado no Fleet Monitor desconsiderando as pastas “DESMOBILIZADOS”, “TESTE” e “ESTOQUE”. A Porcentagem abaixo do número indica a diferença (maior ou menor) entre a data anterior e o último dia da análise.
- Total de Veículos da Frota Não Conforme:
Quantidade de veículos cadastrado no Fleet Monitor desconsiderando as pastas “DESMOBILIZADOS”, “TESTE” e “ESTOQUE” que estão na situação de não conformidade (Módulo Sem Comunicação com o sistema, Veículos em Manutenção ou com Aviso de Bateria desconectada). A Porcentagem abaixo do número indica a diferença (maior ou menor) entre a data anterior e o último dia da análise.
- Tabela de Veículos Não Conforme:
Tabela contendo os veículos e Status das Não Conformidades na conta do Fleet Monitor.
- Frota por Grupo:
Quantidade de veículos por cada grupo cadastrado no Fleet Monitor.
- Frota por categoria:
Quantidade de veículos por sua categoria cadastrado no Fleet Monitor.
- Frota por Tipo do Módulo:
Quantidade de módulos (hardware) por cada modelo cadastrado no Fleet Monitor.
- Veículos Não Conforme:
Tabela contendo as informações dos veículos não conforme, quantitativo por tipo de não conformidade (status), ao longo dos últimos 30 dias.
- Estado dos Veículos Não Conforme:
Gráfico de Pizza contendo as informações em porcentagem (%) dos veículos não conforme, quantitativo por tipo de não conformidade (status) no dia anterior ao último dia da análise.
- Idade da Frota:
Gráfico de Pizza contendo as informações em porcentagem (%) da quilometragem dos veículos cadastrados no Fleet Monitor em faixas de 25 mil km.
Comportamento de Uso

- Uso diário: Realiza duas análises, sendo:
1˚ Tempo de uso diário (em horas) durante o período desejado do (s) veículo (s);
2˚ Quilometragem (km) percorrida diariamente no período desejado.
- Fator de Identificação em Rotas:
Porcentagem de rotas que tiveram identificação de motoristas/operador nos trajetos realizados pelos veículos/máquinas da frota. Essa informação é importante na gestão para o usuário acompanhar o engajamento dos seus motoristas ao uso do identificador, o qual é necessário e fundamental para elaboração de politicas de gratificação de motoristas e operadores.
- Análise de Utilização:
Gráfico de coluna horizontal que representa a quantidade de veículo que foi utilizado pelo menos UMA vez em cada dia do período analisado.
- Uso por dia de semana:
Gráfico que representa a utilização do(s) veículo(s) no período analisado sendo referenciado cada dia da semana desde que esteja com a ignição do veículo acionada. Os dois parâmetros analisados são quando o veículo(s) teve movimento ou permaneceu ligado, mas parado.
- Aproveitamento da frota:
Gráfico de quadrantes que posiciona o veículo(s) dentro do quadrante de aproveitamento referente a sua utilização no período analisado.
- Tempo Médio Diário em Movimento:
Tempo médio diário em horas decimais que o veículo(s) permaneceu em movimento no período analisado.
- Tempo Médio Diário Parado Ligado:
Tempo médio diário em horas decimais que o veículo(s) permaneceu parado ligado no período analisado.
- Tempo Médio Diário Desligado:
Tempo médio diário em horas decimais que o veículo(s) permaneceu desligado no período analisado.
- Horas em Movimento:
Ranking dos veículos que tiveram maior tempo (em horas decimais) em movimento no período analisado.
- Horas em Parado Ligado:
Ranking dos veículos que tiveram maior tempo (em horas decimais) parado ligado no período analisado.
- Horas Desligado:
Ranking dos veículos que tiveram maior tempo (em horas decimais) desligado no período analisado.
Manutenção Preventiva

- Indisponibilidade Inerente:
Lista com o tempo em que cada um dos veículos que passou por alguma manutenção preventiva ficou "indisponível" (tempo em manutenção) informada no preenchimento da manutenção realizada pelo usuário.
- Situação das Manutenções Preventivas:
Gráfico de Pizza informando a distribuição da quantidade de manutenções preventivas em Realizadas, Atrasadas e À Realizar. O usuário pode desmarcar as opções de visualização caso necessário.
- TPO 10 - Centro de Custo X Custo:
Gráfico que coluna onde apresenta ao usuário a quantidade de manutenções realizadas por CENTRO DE CUSTO, bem como a quantidade de manutenções e o valor (custo em R$) gasto nas manutenções.
Assim o gestor tem a informação de qual o Centro de Custo tem mais gastos no período analisado.
Clicando sobre o gráfico, é possível verificar qual o tipo de manutenção no Centro de Custo, bem como seus valores.
- TPO 10 - Veículo X Custo:
Gráfico que coluna onde apresenta ao usuário a quantidade de manutenções realizadas por VEÍCULO, bem como a quantidade de manutenções e o valor (custo em R$) gasto nas manutenções desse ativo.
Assim o gestor tem a informação de qual o veículo tem mais gastos no período analisado.
Clicando sobre o gráfico, é possível verificar qual a categoria de manutenção no Veículo, bem como a quantidade e valor total.
- Tipo de Manutenção:
Gráfico de colunas que informa a quantidade das manutenções preventivas realizadas no período analisado pela sua categoria. Informação para controle da frota.
- Tipo de Manutenção x Tempo Médio:
Gráfico que informa ao gestor o tempo médio (em dias) que seus veículos ficaram fora de operação para realização das manutenções preventivas de sua frota.
- Manutenções Realizadas:
Gráfico que apresenta ao gestor a quantidades de manutenções preventivas realizadas ao logo do tempo no período analisado.
Manutenção Corretiva

- Indisponibilidade Inerente:
Lista com o tempo em que cada um dos veículos que passou por alguma manutenção corretiva ficou "indisponível" (tempo em manutenção) informada no preenchimento da manutenção realizada pelo usuário.
- TPO 10 - Centro de Custo X Custo:
Gráfico que coluna onde apresenta ao usuário a quantidade de manutenções realizadas por CENTRO DE CUSTO, bem como a quantidade de manutenções e o valor (custo em R$) gasto nas manutenções.
Assim o gestor tem a informação de qual o Centro de Custo tem mais gastos no período analisado.
Clicando sobre o gráfico, é possível verificar qual o tipo de manutenção no Centro de Custo, bem como seus valores.
- TPO 10 - Veículo X Custo:
Gráfico que coluna onde apresenta ao usuário a quantidade de manutenções realizadas por VEÍCULO, bem como a quantidade de manutenções e o valor (custo em R$) gasto nas manutenções desse ativo.
Assim o gestor tem a informação de qual o veículo tem mais gastos no período analisado.
Clicando sobre o gráfico, é possível verificar qual a categoria de manutenção no Veículo, bem como a quantidade e valor total.
- Tipo de Manutenção:
Gráfico de colunas que informa a quantidade das manutenções corretivas realizadas no período analisado pela sua categoria. Informação para controle da frota.
- Tipo de Manutenção x Tempo Médio:
Gráfico que informa ao gestor o tempo médio (em dias) que seus veículos ficaram fora de operação para realização das manutenções corretivas de sua frota.
- Manutenções Realizadas:
Gráfico que apresenta ao gestor a quantidades de manutenções corretivas realizadas ao logo do tempo no período analisado.
Ranking de Motorista

- Lista de TOP MELHORES notas de motoristas*
Lista com a classificação dos motoristas/operadores que tiveram as melhores notas na avaliação (critérios de pontuação cadastrado pelo gestor da frota**).
A melhor nota é a que mais se aproxima de ZERO (0), pois indica que o motorista não teve nenhum ponto anotado em sua avaliação.
- Lista de TOP PIORES notas de motoristas*
Lista com a classificação dos motoristas/operadores que tiveram as piores notas na avaliação (critérios de pontuação cadastrado pelo gestor da frota**).
A melhor nota é a que mais se aproxima de ZERO (0), pois indica que o motorista não teve nenhum ponto anotado em sua avaliação. Logo essa lista é a inversa da lista superior.
- Limite de Velocidade:
Indicador de limites de velocidade ultrapassados, mostrando a quantidade de avisos que o motorista teve no período analisado. Os avisos de limite de velocidade devem respeitar os limites criados “globais” e os limites das “áreas de interesse”. São gerados de acordo com o cadastro do usuário no serviço de "Limite de velocidade".
A quantidade de avisos no período é apresentado na base do indicador central. É apresentado ao gestor também a relação entre a quantidade de avisos por quilômetros rodados do motorista (incidência de infração).
Importante: As faixas de classificação (excelente, ótimo, bom, ruim e péssimo) são configuradas pelo gestor no botão "Configuração de Mostradores" na tela do Ranking de Motorista.
- Tempo Acima do Limite:
Indicador do tempo em que o motorista ficou acima do limite de velocidade, mostrando a quantidade "em minutos" que o motorista permaneceu acima do limite no período analisado. Os avisos de limite de velocidade devem respeitar os limites criados “globais” e os limites das “áreas de interesse”. São gerados de acordo com o cadastro do usuário no serviço de "Limite de velocidade".
O tempo total acima da velocidade no período é apresentado na base do indicador central (em mm:ss). É apresentado ao gestor também a relação entre a tempo acima do limite por quilômetros rodados do motorista (incidência de infração).
Importante: As faixas de classificação (excelente, ótimo, bom, ruim e péssimo) são configuradas pelo gestor no botão "Configuração de Mostradores" na tela do Ranking de Motorista.
- Excessos por Faixa Acima:
Gráfico que indica a quantidade de excessos de velocidade ultrapassado seguindo a regra de infrações médias, graves e gravíssimas.
Serão 3 faixas de acordo com a legislação (Código de Trânsito Brasileiro):
- Até 20% acima da velocidade limite (infração média)
- De 21% até 49% da velocidade limite (infração grave)
- Acima de 50% da velocidade limite (infração gravíssima)
- Aceleração:
Indicador de eventos de Acelerações Bruscas, mostrando a quantidade de avisos que o motorista teve no período analisado. Os avisos de aceleração bruscas são configurados pelo gestor no sistema/módulo.
A quantidade de avisos no período é apresentado na base do indicador central. É apresentado ao gestor também a relação entre a quantidade de avisos por quilômetros rodados do motorista (incidência de infração).
Importante: As faixas de classificação (excelente, ótimo, bom, ruim e péssimo) são configuradas pelo gestor no botão "Configuração de Mostradores" na tela do Ranking de Motorista.
- Frenagem Brusca:
Indicador de eventos de Frenagem Bruscas, mostrando a quantidade de avisos que o motorista teve no período analisado. Os avisos de frenagem bruscas são configurados pelo gestor no sistema/módulo.
A quantidade de avisos no período é apresentado na base do indicador central. É apresentado ao gestor também a relação entre a quantidade de avisos por quilômetros rodados do motorista (incidência de infração).
Importante: As faixas de classificação (excelente, ótimo, bom, ruim e péssimo) são configuradas pelo gestor no botão "Configuração de Mostradores" na tela do Ranking de Motorista.
- Alerta de Ociosidade:
Indicador de eventos de Ociosidade, mostrando a quantidade de avisos que o motorista teve no período analisado. Os avisos de ociosidade são configurados pelo gestor no sistema na ferramenta "Alerta de Parada" no campo de Ociosidade.
A quantidade de avisos no período é apresentado na base do indicador central. É apresentado ao gestor também a relação entre a quantidade de avisos por quilômetros rodados do motorista (incidência de infração).
Importante: As faixas de classificação (excelente, ótimo, bom, ruim e péssimo) são configuradas pelo gestor no botão "Configuração de Mostradores" na tela do Ranking de Motorista.
- Sensor de Fadiga - N1:
Indicador de eventos identificados pelo sensor de Fadiga, classificado como N1 (tempo de 3,5s - 4s de sonolência) , mostrando a quantidade de avisos que o motorista teve no período analisado. Os avisos de frenagem bruscas são configurados pelo gestor no sistema/módulo.
A quantidade de avisos no período é apresentado na base do indicador central. É apresentado ao gestor também a relação entre a quantidade de avisos por quilômetros rodados do motorista (incidência de infração).
Importante: As faixas de classificação (excelente, ótimo, bom, ruim e péssimo) são configuradas pelo gestor no botão "Configuração de Mostradores" na tela do Ranking de Motorista.
- Sensor de Fadiga - N2:
Indicador de eventos identificados pelo sensor de Fadiga, classificado como N2 (tempo de 5s de sonolência), mostrando a quantidade de avisos que o motorista teve no período analisado. Os avisos de frenagem bruscas são configurados pelo gestor no sistema/módulo.
A quantidade de avisos no período é apresentado na base do indicador central. É apresentado ao gestor também a relação entre a quantidade de avisos por quilômetros rodados do motorista (incidência de infração).
Importante: As faixas de classificação (excelente, ótimo, bom, ruim e péssimo) são configuradas pelo gestor no botão "Configuração de Mostradores" na tela do Ranking de Motorista.
- Smartphone Sensor Fadiga:
Indicador de eventos identificados pelo sensor de Fadiga, classificado como identificação de uso de smartphone (identificado pelo equipamento com aviso após 3s - 4s da identificação), mostrando a quantidade de avisos que o motorista teve no período analisado. Os avisos de frenagem bruscas são configurados pelo gestor no sistema/módulo.
A quantidade de avisos no período é apresentado na base do indicador central. É apresentado ao gestor também a relação entre a quantidade de avisos por quilômetros rodados do motorista (incidência de infração).
Importante: As faixas de classificação (excelente, ótimo, bom, ruim e péssimo) são configuradas pelo gestor no botão "Configuração de Mostradores" na tela do Ranking de Motorista.
- Histograma:
Histórico da pontuação do Motorista ao longo dos últimos 12 meses.
No gráfico é apresentado a pontuação do motorista selecionado nas colunas. A linha são as notas do melhor motorista no mês.
IMPORTANTE:
Configuração de Mostradores: O gestor deve realizar a configuração dos mostradores de acordo com a sua politica de controle dos motoristas/operadores.
Configuração de Critérios: O gestor deve realizar a configuração dos critérios de acordo com a sua politica de controle dos motoristas/operadores.
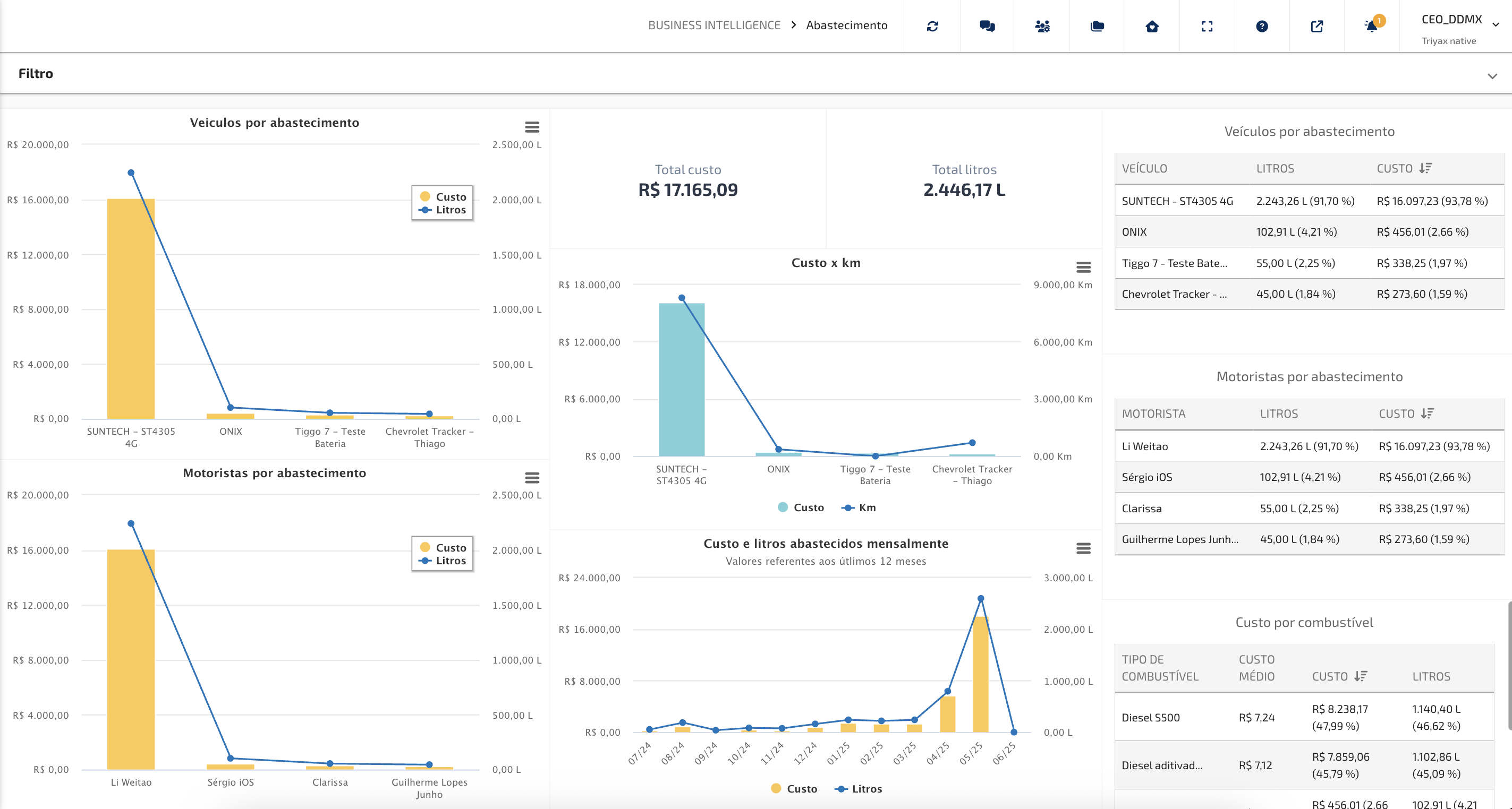
Abastecimento

- Veículos por Abastecimento (Litros e Custo):
Exibe o custo total de abastecimento e o volume (litros) por veículo, ordenados do maior para o menor custo.
Como interpretar: Os veículos com maior impacto nos custos aparecem à esquerda. Isso ajuda a identificar quais veículos consomem mais recursos e merecem atenção na gestão.
- Motoristas por Abastecimento (Litros e Custo):
Mostra o custo de abastecimento vinculado a cada motorista, além da quantidade de litros abastecidos.
Como interpretar: Ideal para identificar motoristas com maiores gastos em abastecimento, possibilitando ações de monitoramento ou treinamento, bem como motoristas com maior carga horária ou quilometragem no período analisado.
- Custo total e Litros total do período:
Apresenta o valor total gasto e o volume total abastecido no período filtrado.
Como interpretar: Oferece uma visão geral rápida do montante financeiro e de combustível movimentado, servindo como base para comparações mensais ou por grupos.
- Custo por KM:
Compara o custo de abastecimento com a quilometragem percorrida pelos veículos.
Importante: Não representa o consumo médio. O gráfico mostra a relação entre o quanto foi abastecido e o quanto foi utilizado no período, independentemente da ordem dos eventos.
- Gráfico Mensal de Custos e Litros:
Mostra a evolução mensal dos custos e volumes abastecidos nos últimos 12 meses.
Como interpretar: Ajuda a entender tendências, sazonalidades e comportamentos de consumo da frota ao longo do tempo.
- Tabelas:
- Veículos por Abastecimento:
Tabela com os veículos ordenados do maior para o menor custo de abastecimento, com respectivas quantidades abastecidas.
Como interpretar: Permite uma análise detalhada e direta dos principais veículos responsáveis pelos custos.
- Motoristas por Abastecimento:
Tabela com os motoristas organizados do maior para o menor custo de abastecimento.
Como interpretar: Facilita a visualização dos motoristas que mais abasteceram e o volume correspondente em custo e em litros abastecidos no período analisado.
- Tabela de Custo por combustível:
Apresenta o custo médio por litro, o total gasto e o total de litros consumidos por tipo de combustível, incluindo as porcentagens relativas.
Como interpretar: Ideal para comparar a utilização entre combustíveis utilizados na frota e auxiliar na definição de estratégias de compra e uso.
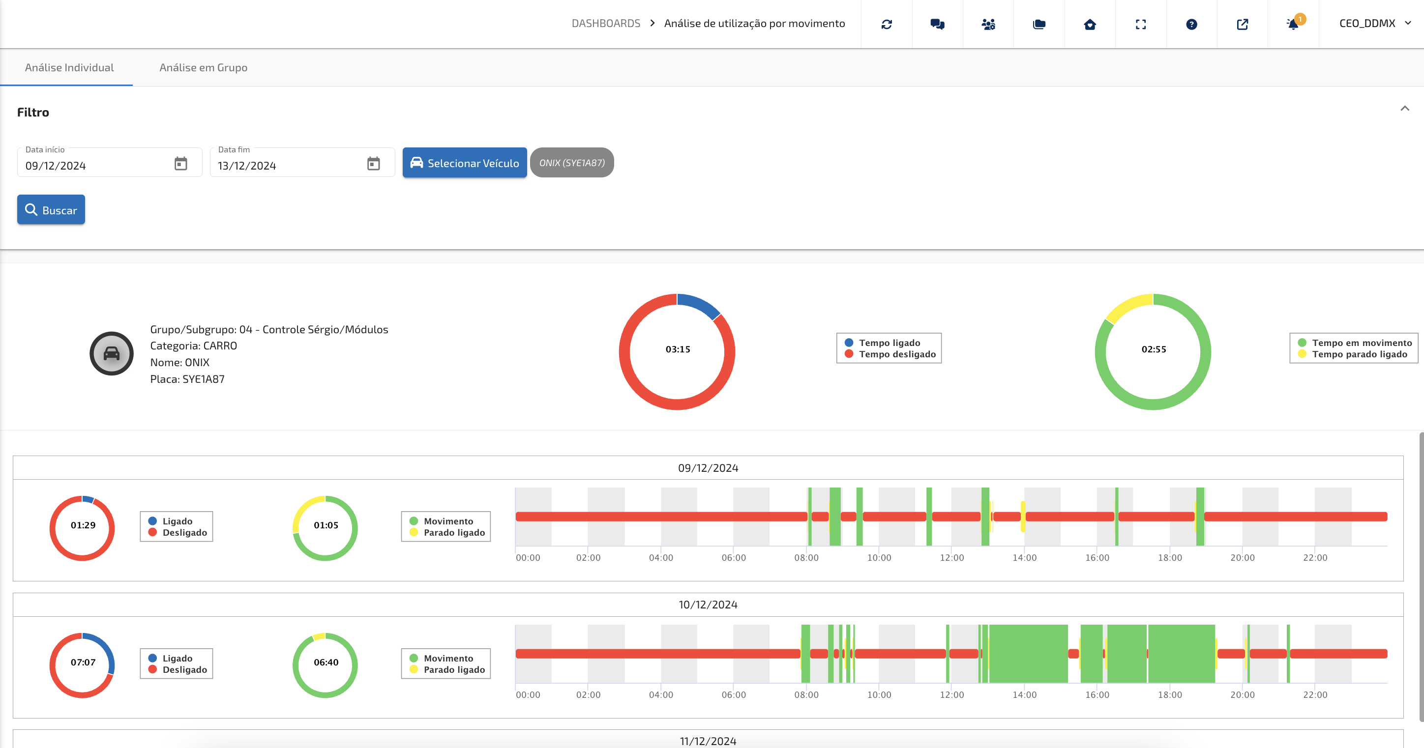
Análise de utilização por movimento
Os painéis de análise de utilização por movimento oferecem uma visão detalhada da movimentação dos ativos durante um período, detalhando visualmente a utilização do veículo sendo dividido em quatro estágios fundamentais de verificação, sendo eles Tempo ligado, Tempo em movimento e Tempo parado ligado e Tempo desligado informando o tempo (hh:mm) e porcentagem que seus ativos permanecem em cada uma das situações a longo do dia. Também são apresentados visualmente ao usuário como seus ativos são utilizados diariamente.
As analises podem ser realizadas verificando um único veículo ou por grupo (seleção de mais veículos) para comparação da utilização da frota.
Visualização de um veículo (ativo) selecionado:

Visualização de um grupo de veículos (ativos) selecionados:

- Filtro: O usuário poderá selecionar o veículo (veículos) que deseja realizar a análise e o período da avaliação;
- Resumo: É apresentado ao usuário um resumo do período com a média de tempo ligado/desligado e média de tempo em movimento e parado do veículo analisado(s);
- Em uma janela, separada por "dia" é apresentado ao usuário as informações de lidado/desligado, movimento e parado ligado no tempo. Assim se torna amigável a visualização de como os veículos foram utilizados dentro do dia analisado. Essa gráfico permite o zoom para visualização mais detalhada, bem como informações ao passar o cursos nos gráficos apresentados.
Como interpretar os gráficos e indicadores da tela?
A tela de Análise de Utilização por Movimento foi projetada para ser intuitiva e visual. Cada informação está organizada de forma que o gestor consiga identificar rapidamente o comportamento dos veículos.
Barras de utilização: Média tempo ligado/desligado
- Vermelho (Desligado): indica os períodos em que o veículo estava inativo. É útil para identificar oportunidades de melhor aproveitamento da frota.
- Azul (Ligado): sinaliza o tempo de motor ligado independentemente do movimento, reforçando a análise de uso e de consumo.
Barras de utilização: Média tempo em movimento/parado ligado
- Verde (Em Movimento): representa o tempo de operação real. Quanto maior a presença do verde, melhor está sendo o aproveitamento do veículo.
- Amarelo (Parado Ligado): mostra quando o veículo ficou ligado, mas parado. Esse dado é essencial para medir desperdícios de combustível e avaliar condutas que podem ser corrigidas.
Visão individual x visão em grupo
- Análise Individual: permite avaliar o desempenho de um veículo específico, verificando detalhes como categoria, placa e período selecionado. Ideal para identificar desvios de comportamento ou otimizar rotinas específicas.
- Análise em Grupo: oferece uma visão consolidada da frota, permitindo comparar veículos e encontrar padrões de utilização. Essa visão estratégica facilita a tomada de decisão e a definição de metas operacionais.
Insights práticos para gestão
- Redução de custos: identifique pontos de desperdício (parado ligado) e trabalhe estratégias para reduzi-los.
- Eficiência operacional: acompanhe se a frota está sendo usada de forma equilibrada, sem sobrecarga em alguns veículos e subutilização em outros.
- Auditoria e controle: visualize com clareza como os veículos foram utilizados em determinado período, garantindo mais segurança e transparência.
Disponibilidade de Frota
O BI de Disponibilidade de Frota tem como objetivo oferecer uma visão clara e objetiva sobre a utilização dos veículos da sua operação, considerando a situação de cada um dentro do sistema. A análise é baseada no status operacional dos veículos — disponíveis ou em manutenção — permitindo compreender de forma prática a real capacidade da frota durante o período analisado.
Quando um veículo se encontra em manutenção, ele é automaticamente considerado indisponível para uso nas atividades diárias. Já os veículos que não estão nessa condição são classificados como disponíveis, prontos para atender às demandas operacionais.
Com esse painel, é possível acompanhar não apenas o percentual de disponibilidade da frota, mas também o impacto das manutenções sobre a operação. O principal ganho é a capacidade de monitorar a eficiência operacional da frota ao longo do tempo, identificar períodos críticos de indisponibilidade e planejar ações preventivas que aumentem a disponibilidade dos veículos e a produtividade da operação.

Campos de filtro:
Data Inicial: Data inicial do período a ser analisado;
Data final: Data final do período a ser analisado;
Grupo: Lista dos grupos dentro da conta, caso o usuário queira analisar um grupo, ou vários, no período, basta selecionar na lista apresentada;
Subgrupo: Lista dos subgrupos dentro da conta, caso o usuário queira analisar um subgrupo, ou vários, no período, basta selecionar na lista apresentada;
Categoria: Lista de categorias de todos os ativos dentro da conta, caso o usuário queira analisar uma categoria, ou várias, no período, basta selecionar na lista apresentada;
Veículo: Lista dos veículos dentro da conta, caso o usuário queira analisar um veículo, ou vários em específicos, no período, basta selecionar na lista apresentada;
Informações no BI:
Horas Analisada: Somatória das horas totais dentro do período selecionados no filtro.
Horas Disponíveis: Somatório das horas (período/filtro) dos veículos selecionados que estão SEM o status de manutenção ativo (sendo por estarem dentro de uma área de manutenção ou em manutenção por seleção no veículo). É apresentado ao usuário a informação em horas total e porcentagem das horas disponíveis dentro do período analisado.
Horas Manutenção: Somatório das horas (período/filtro) dos veículos selecionados que estão COM o status de manutenção ativo (sendo por estarem dentro de uma área de manutenção ou em manutenção por seleção no veículo). É apresentado ao usuário a informação em horas total e porcentagem das horas em manutenção dentro do período analisado.
KM Total (Período): Somatório da quilometragem total de todos os veículos selecionados dentro do período analisado.
Tempo Ligado Parado: Somatório das horas em que os veículos selecionados ficaram com o status de ociosidade (parados e ligados) durante o período analisado.
Tempo em Utilização: Somatório das horas, dentro do período analisado, em que os veículos estavam sendo utilizados (ignição ligada), se movimentando ou não.
Excesso de velocidade: Quantidade de avisos de velocidade (por limite de velocidade global ou por área de interesse) que os veículos selecionados tiveram dentro do período analisado;
Gráficos de Disponibilidade: Utilizar um gráfico de 0% - 100% indicando o tempo percentual em que os veículos estiveram disponíveis no período analisado (sem indicação de manutenção). Esse gráfico também possui a indicação de tempo sem comunicação no período analisado.
Gráfico de Utilização: Utilizar um gráfico de 0% - 100% indicando o tempo percentual em que os veículos estavam sendo utilizados (ignição ligada) dentro do tempo de disponibilidade no período analisado;
Disponibilidade em Horas: Gráfico de barra por dia do período analisado que indica o tempo total dos veículos. É dividido em horas disponíveis, horas sem comunicação e horas em manutenção.
Gráfico de Disponibilidade física: Percentual dos veículos selecionados no período total da análise de disponibilidade. É dividido na área central entre as situações de disponível (comunicando), sem comunicação e manutenção. Sua área externa é dividida em períodos que estiveram desligados, ligados e em manutenção.
Tabela de Ranking: Tabela com as informações de cada veículo em lista sendo ranqueados inicialmente pelo veículo que teve maior tempo de utilização dentro do período analisado. Essa tabela pode ser exportada para arquivo em formato xlsx para ser utilizado pelo gestor.
- Ranking: Sempre em 1° o que tiver maior tempo de utilização;
- Indicação visual do status do veículo no momento da análise, não no período analisado, ele indica se no momento do uso do BI esse veículo está se comunicando com o sistema (ícone verde – comunicado, ícone laranja – sem comunicação);
- Nome: Nome do veículo cadastrado no sistema;
- Placa: Placa do veículo cadastrada no sistema;
- Grupo: Nome do grupo (pasta) que o veículo esta cadastrado no sistema;
- Subgrupo: Nome do subgrupo (pasta) que o veículo esta cadastrado no sistema;
- Km Total: Quilometragem total percorrida pelo veículo dentro do período analisado;
- Tempo em Utilização: Horas totais em que o veículo foi “utilizado” dentro do período analisado;
- T. Ligado Parado: Horas totais em que o veículo ficou “parado ligado” dentro do período analisado;
- Horas Manutenção: Horas totais em que o veículo ficou “em manutenção” dentro do período analisado;
- Horas Disponível: Horas totais em que o veículo ficou “disponível” dentro do período analisado;
- Excesso de Velocidade: Somatório da quantidade de avisos de velocidade que o veículo recebeu dentro do período analisado (limite global e dentro de áreas);
- Alerta de Bateria: Quantidade de avisos de bateria desconectada que o veículo teve no período analisado.
IMPORTANTE:
Os veículos referentes a análise dos BIs são sempre todos os veículos vinculados ao cliente, mas excluídos os veículos que se encontram em pastas com o nome de "MÓDULOS COM CLIENTE", "MODULOS COM CLIENTE", "MÓDULOS COM TÉCNICOS", "MODULOS COM TÉCNICOS", "TESTE", "TÉCNICOS DDMX", "DESMOBILIZADO", "ESTOQUE", "ESTOQUE DDMX", "DESMOBILIZADOS" e "DDMX".
Este artigo foi útil?
Que bom!
Obrigado pelo seu feedback
Desculpe! Não conseguimos ajudar você
Obrigado pelo seu feedback
Feedback enviado
Agradecemos seu esforço e tentaremos corrigir o artigo