Este BI apresenta uma visão detalhada da utilização dos veículos ao longo do tempo, permitindo avaliar o equilíbrio entre períodos de movimento, parada e ociosidade, essenciais para o controle de produtividade e eficiência operacional.
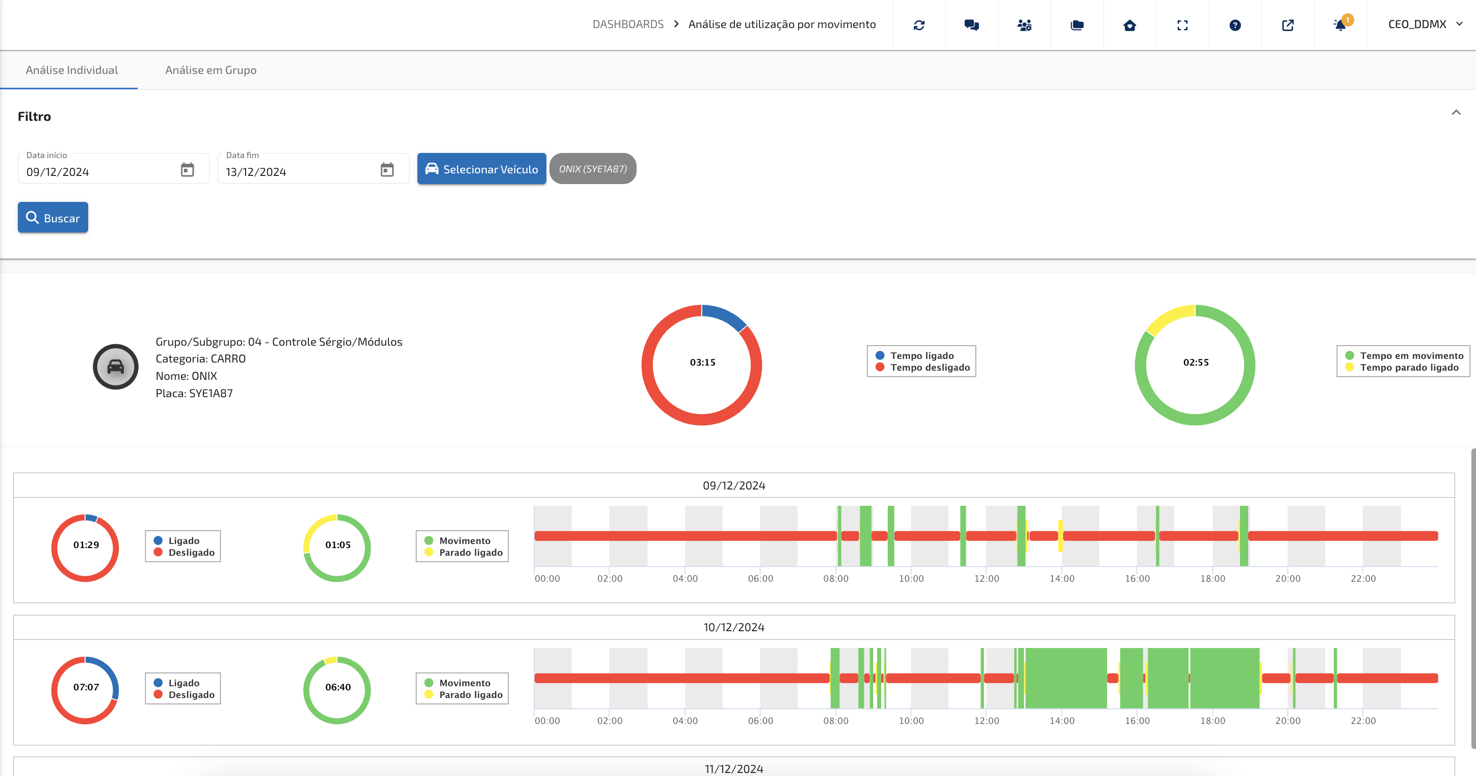
Os painéis de análise de utilização por movimento oferecem uma visão detalhada da movimentação dos ativos durante um período, detalhando visualmente a utilização do veículo sendo dividido em quatro estágios fundamentais de verificação, sendo eles Tempo ligado, Tempo em movimento e Tempo parado ligado e Tempo desligado informando o tempo (hh:mm) e porcentagem que seus ativos permanecem em cada uma das situações a longo do dia. Também são apresentados visualmente ao usuário como seus ativos são utilizados diariamente.
As análises podem ser realizadas verificando um único veículo ou por grupo (seleção de mais veículos) para comparação da utilização da frota.
Visualização de um veículo (ativo) selecionado:
Visualização de um grupo de veículos (ativos) selecionados:

- Filtro: O usuário poderá selecionar o veículo (veículos) que deseja realizar a análise e o período da avaliação;
- Resumo: É apresentado ao usuário um resumo do período com a média de tempo ligado/desligado e média de tempo em movimento e parado do veículo analisado(s);
- Em uma janela, separada por "dia" é apresentado ao usuário as informações de lidado/desligado, movimento e parado ligado no tempo. Assim se torna amigável a visualização de como os veículos foram utilizados dentro do dia analisado. Esse gráfico permite o zoom para visualização mais detalhada, bem como informações ao passar o cursor nos gráficos apresentados.
Como interpretar os gráficos e indicadores da tela?
A tela de Análise de Utilização por Movimento foi projetada para ser intuitiva e visual. Cada informação está organizada de forma que o gestor consiga identificar rapidamente o comportamento dos veículos.
Barras de utilização: Média tempo ligado/desligado
- Vermelho (Desligado): indica os períodos em que o veículo estava inativo. É útil para identificar oportunidades de melhor aproveitamento da frota.
- Azul (Ligado): sinaliza o tempo de motor ligado independentemente do movimento, reforçando a análise de uso e de consumo.
Barras de utilização: Média tempo em movimento/parado ligado
- Verde (Em Movimento): representa o tempo de operação real. Quanto maior a presença do verde, melhor está sendo o aproveitamento do veículo.
- Amarelo (Parado Ligado): mostra quando o veículo ficou ligado, mas parado. Esse dado é essencial para medir desperdícios de combustível e avaliar condutas que podem ser corrigidas.
Visão individual x visão em grupo
- Análise Individual: permite avaliar o desempenho de um veículo específico, verificando detalhes como categoria, placa e período selecionado. Ideal para identificar desvios de comportamento ou otimizar rotinas específicas.
- Análise em Grupo: oferece uma visão consolidada da frota, permitindo comparar veículos e encontrar padrões de utilização. Essa visão estratégica facilita a tomada de decisão e a definição de metas operacionais.
Insights práticos para gestão
- Redução de custos: identifique pontos de desperdício (parado ligado) e trabalhe estratégias para reduzi-los.
- Eficiência operacional: acompanhe se a frota está sendo usada de forma equilibrada, sem sobrecarga em alguns veículos e subutilização em outros.
- Auditoria e controle: visualize com clareza como os veículos foram utilizados em determinado período, garantindo mais segurança e transparência.
IMPORTANTE:
Os veículos referentes a análise dos BIs são sempre todos os veículos vinculados ao cliente, mas excluídos os veículos que se encontram em pastas com o nome de "MÓDULOS COM CLIENTE", "MODULOS COM CLIENTE", "MÓDULOS COM TÉCNICOS", "MODULOS COM TÉCNICOS", "TESTE", "TÉCNICOS DDMX", "DESMOBILIZADO", "ESTOQUE", "ESTOQUE DDMX", "DESMOBILIZADOS" e "DDMX".
Este artigo foi útil?
Que bom!
Obrigado pelo seu feedback
Desculpe! Não conseguimos ajudar você
Obrigado pelo seu feedback
Feedback enviado
Agradecemos seu esforço e tentaremos corrigir o artigo