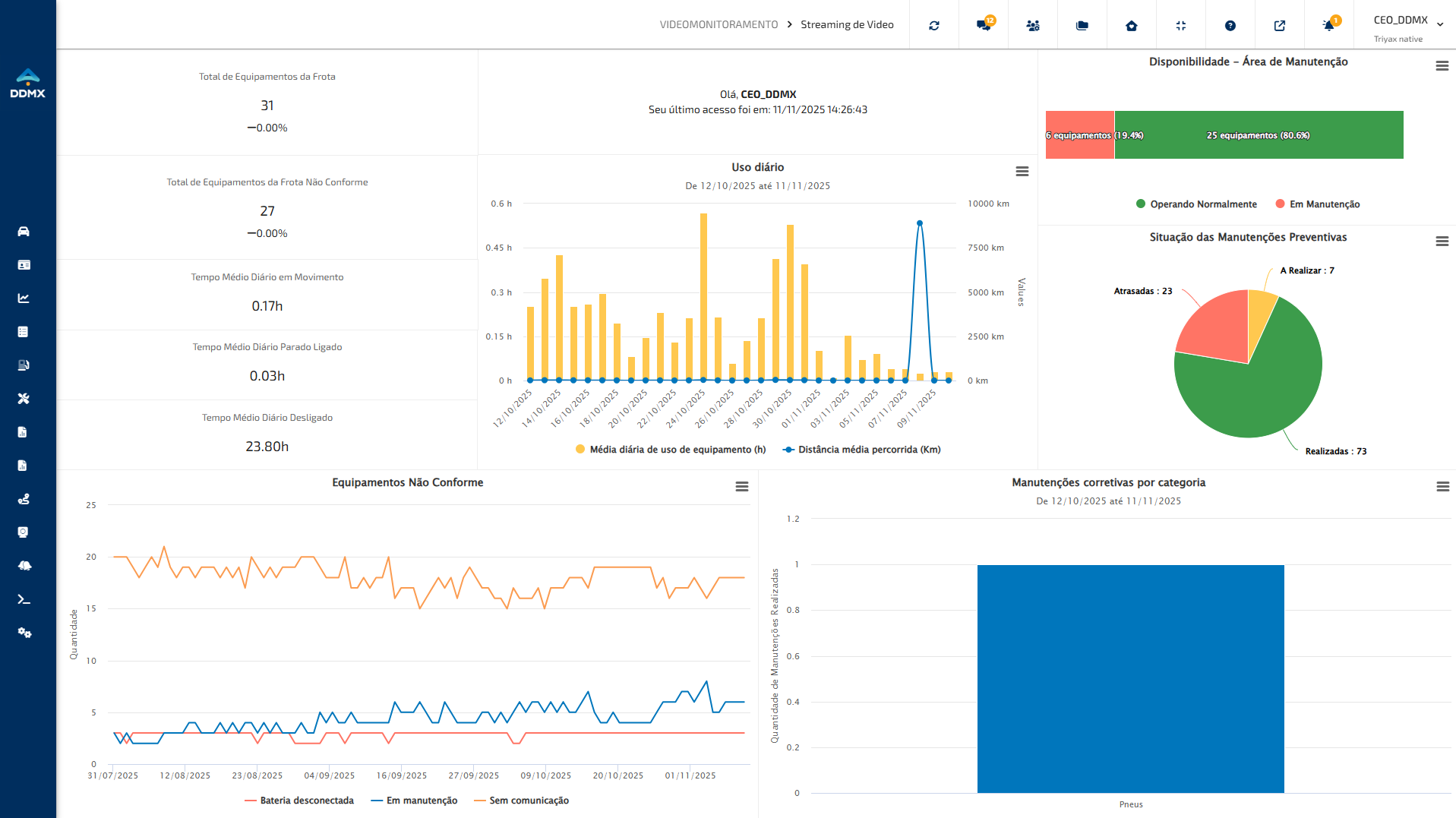
Neste procedimentos iremos abordar as seguintes funcionalidade que estão localizados no menu superior.
| Funcionalidade | Nome | Descrição |
![]() | Minha conta | Mostra as informações relacionadas à conta do Triyax Monitor. |
![]() | Definir esta página como página principal | Define a tela atual como favorita no Triyax Monitor. |
![]() | Tela cheia | Define a exibição do Triyax Monitor em modo tela cheia. |
![]() | Nova janela | Irá abrir uma janela com o Triyax Monitor |
- Minha conta

Imagem 1 - Funcionalidade "Minha conta"
No menu superior, localiza-se a funcionalidade "Minha conta". Ao interagir com essa opção, será aberto o modal "Alterar dados da conta".

Imagem 2 - Modal "Alterar dados da conta"
Razão social: Permite inserir a razão social do responsável pela conta.
CNPJ: Permite inserir o CNPJ do responsável pela conta.
E-mail: Permite cadastrar o e-mail principal vinculado à conta.
Telefone: Permite inserir o número de telefone principal associado à conta.
Localização: Permite o fuso horário (GMT) utilizado nas configurações da conta.
Habilitar autenticação de dois fatores: Ativa a autenticação de dois fatores para acesso à conta.
Senha e Confirmar senha: Permite alterar a senha de acesso, devendo seguir as regras definidas para criação de senha.
- Definir esta página como página principal

Imagem 3 - Funcionalidade "Definir esta página como página principal"
No menu superior, localiza-se a funcionalidade "Definir esta página como página principal". Ao interagir com essa opção, a funcionalidade atual será definida como página inicial ao acessar o Triyax Monitor. Após acessar a funcionalidade que se deseja definir como página principal, ao interagir com a funcionalidade, será exibido um modal para confirmação da ação.

Imagem 4 - Modal de confirmação da ação
Após a confirmação da ação, no menu lateral esquerdo do Triyax Monitor, a funcionalidade definida como página principal será destacada com um recurso de estrela, indicando a seleção.

Imagem 5 - Exemplo da página principal selecionada
- Tela cheia

Imagem 6 - Funcionalidade "Tela Cheia"
No menu superior, a funcionalidade "Tela cheia" permite exibir a funcionalidade em modo de visualização ampliada.

Imagem 7 - Exemplo da página principal selecionada
- Nova Janela

Imagem 8 - Funcionalidade "Nova Janela"
No menu superior, localiza-se a funcionalidade "Nova janela", que permite exibir a funcionalidade atual em uma nova janela.
Imagem 9 - Exemplo da página em uma nova janela
Observação: O usuário pode retornar à primeira aba e acessar outras funcionalidades, enquanto a funcionalidade permanece aberta na nova janela.
As funcionalidades do menu superior do Triyax Monitor permitem ao usuário personalizar a navegação e tornar o uso do sistema mais simples e eficiente.
Este artigo foi útil?
Que bom!
Obrigado pelo seu feedback
Desculpe! Não conseguimos ajudar você
Obrigado pelo seu feedback
Feedback enviado
Agradecemos seu esforço e tentaremos corrigir o artigo



